找回密码
 立即注册
搜索

[净水] 大家自己DIY净水器?

[复制链接]
智慧谋略 发表于 2022-12-10 01:32:50 | 显示全部楼层 |阅读模式

很多技术大佬能DIY出一台靠谱的净水器,但是DIY一台净水器,并不仅仅只是配件的组装,涉及的所有涉水配件,还有很核心的滤芯、RO膜、滤瓶、膜壳等等,它们的质量也得过关,但是要买到这些质量过关的配件,其实并不简单。

6385abf07617b8604.jpg_e1080.jpg

另外组装净水器,十分考验动手能力,对水路的设计你要有所了解。在动手前,你要考虑的细节很多,是否要加压力桶,加了压力桶水路怎么走,用哪个标准的配件比较合适,增压泵需要配备多大功率的,废水比应该如何调整,滤瓶的连接需要几分口的水管,哪怕是依葫芦画瓢,根据网上手把手的教程,也不一定能保证完美复刻。

6385abfd865bc827.jpg_e1080.jpg

家用的反渗透净水器需要通电使用,但如果又没有组装到位,出现漏水情况,这就存在一定的安全隐患。而且如果漏水,也可能会造成更大的经济损失。这些风险没有卖家的保障,就意味着全都需要自己承担。

6385ac08d7e6b9600.jpg_e1080.jpg

所以对于大部分消费者来说,笔者更建议大家将心思花在如何选择一台靠谱的反渗透净水器身上


  • 选择专门做净水器的品牌,国产的如沁安吉尔,进口的如iSpring

  • 更建议选择单支组合式滤芯的反渗透净水器型号

  • 计算好滤芯的更换成本

  • 厨下安装空间足够可以考虑带压力桶的反渗透净水器,但需要注意3-5年进行更换

  • 追求性价比的建议净水通量较小的反渗透净水器

  • 滤芯更换频率和当地水质情况以及使用水量有关,不要太过相信商家过于夸张的宣传

  • 有没有净水行业入门许可证书比如涉水产品卫生许可批件,还有含金量更高的相关权威认证更是一种简单粗暴的选购方式,如WQA认证、NSF认证

  • 客服的服务态度也需要综合考虑进去,良好的服务后期会让你省时省事又省力


6385ac2b6bdc48356.png_e1080.jpg


真是的情况是假如不解决所谓的“陈水”“第一杯水”的问题,有桶机里的水在用段时间(一周半个月)以后tds会上升到很高,比如我家的净水机能净化3tds的净水,而桶里的水过段时间会上升到三四十。我当时发现这个也把我惊到了,以为是净水器失效了。

就是我说的这回事,有桶的水,你每次只用一点点,然后陈水就进去了,然后又过很久用一点点,如此循环,桶里tds是会高啊,逻辑都是符合的。所以我也会每过一段时间把压力桶里的水放完


净水器陈水对有桶机的影响尤其明显,我家的净水器脱盐率能达到97%,算是很不错了,但是用了一段时间后我发现怎么接的水三四十tds?本来只有3tds的,后来一番搜索才知道是净水器陈水、净水器第一杯水的问题。想想也不像他们说的那样无所谓啊,我这净水器本来可以净化出3tds的水,我为什么要喝三四十tds的?我目前的解决方法是每次接个一升多水,因为我家的净水器接个一升多水就会触发制水,然后滤芯里的陈水往外走,外在水龙头上装了个显示tds的表,可以看到实时tds,等tds降下去了,我就关水龙头,等于把陈水走净水水龙头流走了。没买这个水龙头之前我是净化一桶水就把阀门关了喝完一桶再重新制水。总的来说我的方法都不算方便,但是可以让我喝到净水器净化效果最好的水,每次只是等它多放一会儿。网上也有各种方法改造的,




 楼主| 智慧谋略 发表于 2022-12-10 03:06:57 | 显示全部楼层

如果你家里买的无桶大流量纯水机而又不知道间隔几小时后前几杯水TDS特别高的话,看到这个提醒就该注意了,特别是习惯于接杯水直饮的,你可能一直都在喝高TDS“自来水”


自己买配件装并不比直接买DIY的成品整机价格低,可能还贵点。没有动手爱好的可以选择DIY成品整机(其实到货后一部分还是需要自己接,只是配件都给你配好了),买的整机售后会好些。多家买配件遇到问题可能不会太尽心给你答疑。还是不放心的话可以买品牌的通用滤芯的,贵的不太多的跟我们这种完全一样只是给你上面加个壳,多个品牌保障而已。价格更往上有集成水路的优势,接口数量减少会减少漏水风险,但仍然建议优先选择通用滤芯的。不差钱的或者最在乎美观、售后、更换方便和档次的可以买集成度更高但滤芯不通用的,接口更少,滤芯更换方便(当然价格也贵),售后也方便。以上所有,只要是家用的,功能上没什么区别,该带的自动冲洗、粗滤、高低压保护他们品牌有。我们自己配的也都有,TDS显示、滤芯提醒和WIFI功能的电脑板也100元内解决。按需吧。


配件选择上,自己用还是买好的。特别是接头尽量用中荷的,水管、滤瓶也要用好的,这是你防漏水的保障,也是你自配不比品牌机差的底气。生料带使用上,不要相信什么5-6圈,甚至20圈了。生料带厚度和接头配合尺寸(标准词怎么说来着?)都不一样,我建议自己试,到后面需要使吃奶劲徒手才能拧紧就可以了。拿一个滤瓶先这么拧好,接上管子看是否漏水,此时可以顺便把活性炭给冲洗了。试压不漏的话后面两个滤瓶就可以按这个圈数走了。水泵和膜壳最后试机的时候也要多注意一下有无漏水。活性炭、超滤和RO都需要依次冲洗一会的,用桶的话等ro也冲洗完毕,出水干净了再打开桶的球阀洗个两桶就可以用了。


选择?—净水OR纯水

不考虑软水和全屋的话,净水装置大概分为以下几种(纯主观内容,时间问题没有查太多资料,不足之处请指正。大佬可略过此节)。

1、前置过滤器

顾名思义,就是全屋进水端安装的前置粗过滤设备。           

5ea290eb636a96501.png_e1080.jpg

起初是这种不锈钢网的,精度是40微米,可以反冲洗。价格也是从几十到上千不等。看起来也没什么技术含量,我觉得重点在材质的防爆上。毕竟全屋进水端的水压还是比较大的,特别是二次供水的高层。太便宜的不建议购买。

优点:无耗材,可反冲洗。

缺点:过滤精度低。水质太脏的话可能冲洗也冲不掉了。            


5ea290eb70f079495.png_e1080.jpg

现在开始流行这种10寸、20寸的前置大胖滤瓶(比如最出名的滨特尔蓝瓶),据说是北美流行。类似于后面终端净水器的初级过滤,水压损失虽不及上面的,但也比较小有10寸和20寸的,根据水压、安装空间来决定选择的尺寸。滤芯上,水质比较差或者有二次供水水箱的高层我觉得PP棉是必须的,还可以串联其他滤材,比如活性炭或者交换树脂。

优点:过滤效果好,可按需配置滤芯,水压损失不大。

2、龙头净水器

5ea290eb5af4d3981.png_e1080.jpg

接在水龙头出水口的小玩意儿。有直接接在出水口上的,也有快切阀接出来放台面上用的。滤芯一般使用的是外层陶瓷+内层活性炭等各种颗粒。陶瓷的优点可以通过砂纸打磨掉外面阻塞的部分,从而继续使用,直到磨透露出里面的活性炭,所以还是能用比较久的。当然因陶瓷滤层厚度的降低,其过滤效果也是递减的。

要说作用,在毫无其他过滤措施裸放的水龙头上使用,对泥沙还是能起到比较明显的过滤效果的。家里之前用过两款,装上放会儿水就能发现滤芯开始发黄,用段时间就会黏糊糊的泥状杂质堵死,刮掉后满血复活。也就能过滤掉水路中带出来的大颗粒泥沙和水锈,至于余氯、细菌及水垢就别想这么多了。

优点:不占地方,安装方便;过滤泥沙还是可以的;活动价格不贵


缺点:其他过滤效果一般;容易滋生细菌;

3、超滤净水器

5ea290eb6117f4920.png_e1080.jpg

超滤净水器是使用超滤膜作为最后最精过滤的净水器。超滤膜的过滤精度是0.001-0.1 微米,能过滤掉水中的铁锈、泥沙、细菌及一些大分子有机物。过滤出来的是厂家宣称的“矿泉水”,富含各种必须、必不需的矿物质和各种重金属,所以水垢还是存在的,而且直饮是不可能的—称之为净水

优点:相对RO,不用电,无废水。相对前面的过滤精度比较高,细菌什么的不在话下。价格相对便宜。


缺点:金属离子无法过滤,不能除垢,不能直饮。


4、纳滤净水器

5ea290eb5feaa5706.png_e1080.jpg


新玩意儿,但跟RO比就是膜换了。纳滤是介于超滤和反渗透之间,纳滤芯孔径大小为0.01-0.001微米之间,能够滤除抗生素、激素,农药、石油、洗涤剂、重金属、藻毒素等化学污染物;而小于此孔径的矿物质离子则可以通过。看似非常的完美,出来就是放心的“矿泉水”。

5、RO反渗透纯水机

5ea290eb7b3fd7322.png_e1080.jpg

RO膜反渗透净水器是RO反渗透膜作为最后最精过滤的净水器,0.0001微米的过滤精度非常小,水分子都是靠挤过去的,更别说其他比水分子要大的金属离子等物质了,所以过滤出来的水可以称之为“纯水”,是可以直饮的。因为水分子都要靠挤的,单靠自来水的压力有点难为水分子,所以需要加个增压泵,还会排废水。

优点:制出来的是纯水,可直饮,当然也无水垢。

缺点:需要用电,安装要预留插座;有废水,且废水量一般是纯水的1-3倍;出水慢,哪怕400G也不算快。否则就要配个压力桶,占用空间;有噪音。

扩展:
  • 关于前几杯的高DTS:

这个问题是因反渗透膜的一个特性而产生的:

反渗透膜浓水侧的浓水,其所含高浓度的离子及有机物可以缓慢地扩散到净水侧,直到两侧的浓度达到平衡。

所以说放置了一段时间,从膜壳净水侧到水龙头这段的水DTS最高可能会为废水DTS的一半。像我家这种600DTS的可是很客观的···这样的高DTS你要不知道的话喝了终究是不大好的,特别是口感不会好。若是后面接管线机的话,长期还会生成水垢。而且,我相信推销员是不会告诉你这些的。

至于有桶机,当然也存在这个问题。一些解释是压力桶的纯水给稀释了,这样的解释当然不可接受。稀释了也是存在的,还不如我无桶机放点水保证DTS更纯。但这都忽略了一点,400G的膜壳储水在1.5L。而75G的膜壳里面的出水量才200毫升左右。关机后进水阀关闭的,所以进水阀至RO膜浓水侧存的高DTS水是要比400G的少不少的。而且因为压力桶的缘故,启动一般也不会太频繁,被渗透的轮数相应也是少的。最后再被桶稀释一下,DTS几乎没有影响。

  • 关于二次污染

二次污染一直都是有桶机被无桶打压的利器。首先,我认为压力桶确实存在被二次污染的可能。一是里面黑色橡胶隔膜材质会有异味,时间长了也存在老化风险。二是压力桶虽然是密封环境,不像饮水机那样一边放水一边突突的往里进气,但却无法实现完全密封—放水时、安装时、桶内自带,这些都有可能进入空气或者带入细菌。不过细菌滋生也需要营养物质,RO过滤后的纯水所含元素已经少的可怜,空气就算是有也是极少的。在那种苛刻的环境下,就算有细菌滋生的速度也是非常慢。橡胶时间长了可能会老化,所以压力桶是需要定期更换的,这样细菌问题我认为并不像宣传的那么严重。至于网上那种切开后惨不忍睹的图片,估计是一些厂家找的极端图片来进行宣传的,站内也有个文章将压力桶切开看了,只是有很薄的一层膜而已。跟饮水机比简直小巫见大巫。

至于烧开水喝就没问题了吗?细菌本身是没问题了,但是细菌代谢会制造亚硝酸盐,危害比细菌本身大得多。但是前面也说了,受相对密封的环境限制,营养物质是比较少的,不谈剂量谈毒性都是耍流氓。所以也不必太过恐慌。

相对的,二次污染上,后面还有个后置活性炭,我认为这个反而是最大的风险源↓

  • 关于后置活性炭

为什么说后置活性炭是最大的风险源。因为前面滤芯不管质量合不合格,哪怕有某些危险残留,经过RO膜也会被过滤掉,所以出来的是放心的纯水。但经过后置活性炭这个东西后DTS一般会上升几个点,我不知道它释放了些什么东西进去。至于水可能变得甘甜了,为什么会甜呢?

多年前多个大品牌的净水器就被曝过砷元素超标,罪魁祸首很可能就是后置活性炭。其他滤芯我可以看着差不多买,那些便宜的后置T33我是不敢用。

而且,若是水龙头通水会造成空气和细菌进入压力桶造成二次污染,作为最后一岗的后置活性炭应该是首当其冲的。所以相对压力桶,后置活性炭反而更应该引起你的重视。

那么为什么要用后置活性炭,功效说明是:改善口感。变得甘甜可口我是没弄明白,至少起初用后置是给有桶机准备的,因为压力桶内的橡胶哪怕是食品级的,也会有味道的。加上活性炭的后置主要就是吸收排出水的橡胶味。还有一种说法是RO膜对余氯的过滤效果有限,后置活性炭也有利于吸收漏网的余氯,从而改善口感。

四、配件介绍:

5ea2815dbb92d2548.jpg_e1080.jpg
进水三通阀

5ea2815dc251d8842.png_e1080.jpg

净水器进水阀门。因为家庭水路一般都是4分的,使用这个三通阀将你的4分水路分为4分及3(2)分两路(3分或者2分看你选择,后面也要配套)。一定要买铜的或者不锈钢,不要买锌合金的,贵不了几块钱,锌合金碎掉的话你会哭的。

PE水管

5ea2815dc234b9594.png_e1080.jpg

用于全机水路的连接。根据需要选择2分或者3分的,也可搭配使用。粗滤使用3分的可以增加流量

(特别是大流量无桶净水器),RO膜之后使用2分的管子足矣。总长度至少5米,10米就比较充足了。有名气的用的较多的是CCK的管子,贵不了多少钱,一定不要买太差的。

10寸滤瓶+滤芯

5ea2815dc22cd1720.png_e1080.jpg

一般使用的是3个10寸通用滤瓶(1透明+2白)串联。常见滤芯组合为PP棉+UDF前置活性炭+CTO压缩活性炭或者PP棉+活性炭(UDFCTO都可)+PP棉。第三级使用PP棉的好处是活性炭可能会有碳粉脱落,使用PP棉可以保护后面的RO膜。使用两级活性炭的好处是更有效的过滤余氯,余氯对RO膜还是挺有伤害的,按需选择吧。滤瓶一定要选好的,特别是第一级普遍使用透明滤瓶便于观察PP棉的使用情况,但透明瓶的抗爆型一般低于白瓶。同时第一级的水压也是最高的,所以第一级滤瓶最容易爆裂。

连接件

5ea2815dc5f67738.png_e1080.jpg

各种连接件,全机使用是快接插头或螺纹转快接头的,连接起来非常方便。快接头又分为有蓝卡和无蓝卡的。比较出名的是中荷接头,通过了美国NSF认证。

RO膜及RO膜壳

5ea2815dc83197102.png_e1080.jpg

先根据需要选择RO膜的流量,是75、100G还是400G。前两者和后者膜壳是不一样的。RO膜的话好的就是陶氏膜,价格贵且注意别买到假货。便宜的国产汇通(时代沃顿)也挺好用,便宜不少估计没人为造这个假,按预算选择吧。配套的膜壳一定要选择好的。用的最贵的膜配个释放有害元素的垃圾膜壳也是白花钱。膜壳有三个口,一进二出,注意买的是几分的,别买错接头了。比如我买的75G的菘泉三个都是1分接头,差点买错。纯水出口一定要用逆止阀。

逆止阀:

5ea2815e583e55021.png_e1080.jpg

用于RO膜壳的纯水口处。用于防止关闭水龙头后纯水回流,从废水口流出。这样的结果就是水压存不住,就会造成 关水龙头—压力高至高压开关动作停止制水—纯水回流从废水口排出—压力低至高压开关闭合制水—压力高至高压开关动作停止制水—制水—停水的无限死循环中。。

故障情况:关闭水龙头后反复启停

T33后置活性炭

5ea2815e659c16018.png_e1080.jpg

前面说过了,后置活性炭用于改善口感。一定不要买太差的,否则不如不用。无桶机我个人建议弃用,更安全还能省下不少钱。

压力桶

5ea2815e671ee9998.png_e1080.jpg

小流量纯水机用。外壳材质有钢的、塑料的及塑钢的。最好的应该就是塑钢的,集两者优点于一体,当然要贵一些。至于另外两种,有说钢的承压更大,不易爆炸;有说刚最开始就是钢桶,容易锈穿及析出有害元素才出现的塑料桶。最好的应该是太歪的沛毅,塑钢材质,丁基橡胶,价格比较贵,要一百多。我买的飞跃的,六十。我也纠结是两年换个便宜桶还是买贵的沛毅多用一两年。

鹅颈水龙头

5ea2815e7a8852706.png_e1080.jpg

建议买不锈钢的,现在不锈钢料棒加工的水龙头很便宜,不会有其他额外元素。而铜的便宜的说不准就是回收铜,作为最后纯水阶段用的产品,还需更注意点的好。根据需要选择单/双出水的水龙头及看好是几分的管径的

下篇更新比较详细的安装过程及注意事项,顺便分享下自己的废水回收方案。

5ea281605bd4c2506.png_e1080.jpg

▲大部分配件

5ea28160cafce6098.png_e1080.jpg

▲最后的成品

5ea28160f2c2e7227.png_e1080.jpg

▲原水的TDS我惊呆了··再也不敢用来烧汤喝了。过滤效果还是不错的。脱盐率(646-14)/646=97.8%,达到要求。不过废水比至少要1:3甚至更高才可。废水排掉太浪费,

TDS笔:

5ea2815eda7868137.png_e1080.jpg

TDS笔是用来检测水中溶解性物质的浓度,单位是毫克/升(mg/L)。虽然TDS并不是水质的唯一标准,但也是指标之一,特别是对于RO过滤后的纯水来说是一个低成本可行的检测手段。至少TDS为过滤前的5%以内意味着RO膜的过滤起作用了,刚制出来的水的重金属、细菌也都会跟着相应的减少(存放久了细菌超标那就是存放中的二次污染问题了)。需要注意的是,超滤膜并不能过滤离子,所以TDS检测对超滤后的净水无效。

涉及电路、控制部分:电源

5ea2815eea4f72262.png_e1080.jpg

一般使用的是24V的电路,所以需要24V的电源。冠宇达电源是比较优质的品牌,选购时根据你选择的RO膜的流量来选择电源规格。不要选错了。

增压泵

5ea2815eed8847479.png_e1080.jpg

因为需要足够的压力才能让水分子挤过RO膜,所以需要增压泵进行增压(当然水压够高的可以采用无电版,但稳定性和体验上据说比较差,本文不讨论)。同样也是根据RO规格选择相应的型号,至于增压泵和自吸泵,没有特殊需求的话,一般选择增压泵就够了。

高压开关

5ea2815eedaae2552.png_e1080.jpg

常闭开关。水路内压力达到动作值时(关闭水龙头或压力桶水满)断开。用于控制制水的启停。有了它,就能实现打开水龙头或者压力桶内水压降到一定值后开始制水。当你关闭水龙头或者压力桶水满后自动停机。

故障情况(部分):关阀门或压力桶满不停机或停机时水并不满。

低压开关

5ea2815ef1d21169.png_e1080.jpg

常开压力开关。有水压时闭合。一般放在第一级与第二级滤瓶中间,用于缺水保护,避免停水时增压泵空转造成损坏。

低压开关有两种,常见的是单口的,直接一个三通接出来就可以。还有一种是进出口的,串进水路上就行了。没有方向。

故障情况(部分):停水不停机;进水正常但纯水机不通电工作,短接低压开关恢复制水。

进水电磁阀:

5ea2815f00fcc9032.png_e1080.jpg

常闭电磁阀(不通电时闭合)。RO纯水机用于被高压开关的通断来控制进水。关掉水龙头不就行了为何还要控制进水?因为RO纯水机不同于超滤机等净水器,它是需要排废水的,有个控制流量的废水比节流阀,是一直通的。要是不加进水阀控制,关掉水龙头会一直流废水。一般装于促滤及

故障情况(部分):没启动的情况下还一直流废水。增压泵启动但不制水,也无废水,可能是电磁阀堵塞。

废水阀&废水比

5ea2815f5e3199722.png_e1080.jpg

首先用自己的话说一下为什么RO纯水机会排废水(不对的请指正)

5ea2815f6f2746040.jpg_e1080.jpg

▲原理很简单,如上面我自己瞎画的示意图,废水比就是一个流量调节阀,用于调节通水流量。当出水小于进水,进入RO膜壳内的水并不会畅通无阻的从废水比里排出去,于是在压力下一部分水分子被挤过RO膜,到达另一边(纯水端)变成纯水。个大的金属离子等其他物质实在是挤不过去被留在浓水端,随后被其他水携带着从废水口排出。这样设计的原因是不排废水的话,被拦截的离子会聚集在膜表面且越聚越多,很快就会堵死RO膜。而冲洗就是通过打开废水阀,废水口全开,水自然就全从废水口流走了,不会再去挤RO膜,顺便把RO膜上残留的离子给带走。

明白原理,就再来看看废水排放方案↓

5ea2815f6fe968575.png_e1080.jpg

▲看网上一些装机图时我们可能会看到上面两种废水排放图。很可能就懵了,到底按哪个?

其实两种道理是一样的,只是一种用的进水电磁阀+废水比(流量调节阀、节流阀)并联的方式,一种用的组合阀(就是带废水比功能的电磁阀,一个阀门实现上面两种功能)。废水比又分为可调节和固定两种,选择上还是有讲究的。

进水电磁阀+废水比:

一个进水电磁阀并联一个废水比就实现了废水排放控制功能。电磁阀用于冲洗,废水比是治水时排废水控制废水比的装置。废水比可以选择可调节或者固定废水比的。此处的电磁阀就是单纯控制冲洗的,就是进水电磁阀,需要配合电脑板来控制冲洗,比如开机冲洗、制水多长时间冲洗及水满冲洗等(根据电脑板程序而定)。两者都要注意水路方向。

废水(组合)阀:

废水阀、废水组合阀、(带)废水(比)电磁阀都是指这个。电子阀与废水比合二为一。没通电时起到废水比功能,通电后阀门全开,为冲洗状态。这种直接串到废水管路上就可以了,同样注意水路方向。还有一种名字前面带“18S”的,意思是通电后(也就是高压开关闭合,开始制水时),阀门打开18S后自动关闭,起到制水前自动冲洗18S的自动效果,用于不带电脑板的纯水机,而且不大适用于大流量无桶机,否则每次开龙头都要先等上18S?除了这种18S,其他方案一定都要搭配电脑板,否则无法自动冲洗。

还有种配手动球阀进行手动冲洗的就不说了,一般用于无电版本,有电的用这种太难为自己了。

五、组装方案全套

之前看有人说这样不算DIY,只有自己设计电路,制作支架什么的才能叫DIY,叫什么无所谓,你高兴就行。

还有人说自己装的不放心,还是得买牌子货。牌子货也是装的,还不知道用的什么样配件。活性炭那提到的砷超标事件还不能弄醒你么?自己选购反而可以根据预算把控好配件质量。自己用的还是不要省太多,买点牌子配件,自己装已经省很多了。

而且,如果你要买牌子的也优先买那种通用滤芯的,要不然滤芯太贵到期了一直舍不得换不如不用。

下面先奉上自己拼的四个方案的装配图。本想着一张图出来,但考虑到一些人的接受程度和可能的保存需要,分开来吧。

有桶单出水:

5ea2815fb8ea47640.jpg_e1080.jpg

有桶双出水:

5ea2815fb31b7311.jpg_e1080.jpg

无桶单出水:

5ea2815fb7e274291.jpg_e1080.jpg

无桶双出水:

5ea28163571c78349.jpg_e1080.jpg

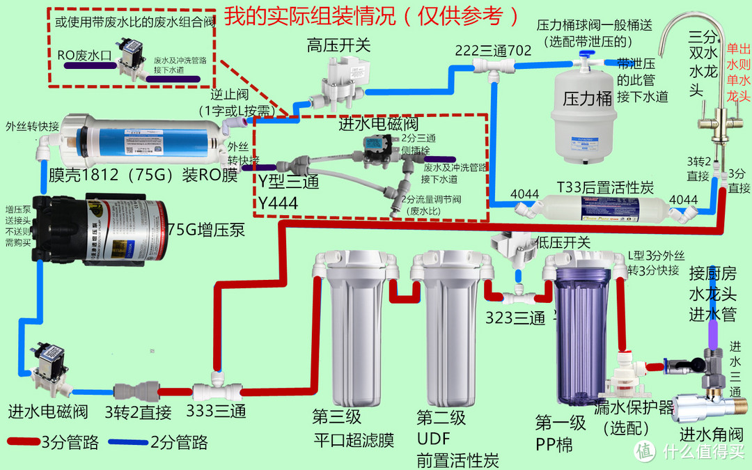
▲上面四图为了照顾新手,全使用的是2分管路,这样所有的接头配件都选2分的就可以了。作业预习优秀的可以将RO前面的粗滤水路改为3分的,注意买的滤瓶、膜壳、开关的接口大小更换相应的接头尺寸就可以了。比如低压开关一般都是2分的,再连接两个3分的滤瓶就需要改为323的三通。在我装配的过程中没找到3分的1815的膜壳用于安装超滤膜,所以我偷懒把第三级过滤改为了平口超滤膜,就没用后面的膜壳(这样的话超滤膜没法冲洗了,但超滤膜十几块钱也不贵。)↓           

5ea293dd8a0ef1164.jpg_e1080.jpg

▲我实际装配的是这样的。

超滤的净水在三分水路下从龙头出来水压挺大的,或许2分水路应该也不会太小(有经验的来说一下2分净水怎么样),相对于三分还比较容易买配件,三分的有的店没有,为了配免邮挑起来实在太难了。所以想省事的,全部无脑选择2分管和2分口配件也行。

配件清单:

5ea29284dedd53830.png_e1080.jpg

  ▲以上清单也仅供参考。价格差的比较大就不贴了,我的这套滤瓶、膜壳及T33菘泉、接头中荷、管子CCK、电器科博;像压力桶光跃、RO汇通、增压泵邓元选用次一些的,配合当时200-15及一些店家-5红包的活动也花了600元。若是压力桶上沛毅,RO膜用陶氏,增压泵用三角洲的话还得往上加200。可以说自己配质量好的也不算便宜,但贵在材料放心。有意这种组装机又动手能力不行的可以选择店家组装好的产品,但自己用,也不要买太便宜的,买那些把配件品牌都列出来的产品,价格也不便宜但可能比自己配还要便宜些,毕竟你买配件也是从他们这些店里买,配件加起来比整机贵也是正常的。



品牌机确实有它的优势,但并不是配件上的,爆出来的一些配件问题比如说龙头和后置活性炭重金属超标可都是有品牌的,真是进口大牌(当然了,组装机也存在,只是没人去检测罢了。此处只是说明品牌机也会存在问题,而不是组装机不存在问题,请悉知)。品牌机你可以在线问问客服或者实体店问店员,他们每个配件的来源能说清楚吗?包括一些配件是贴标的定制款,但生产厂家呢?而自己买配件组装的,我们可以按需求控制每一个配件的货源,甚至螺丝都是买304不锈钢的。像我购买的配件都是电气上科博、压力泵邓元(差点意思,感觉75G没必要三角洲)这种一线配件品牌。水管CCK(CCK怕假货买其他带NSF认证的水管也贵不了几个钱)、滤瓶台湾崧泉、接头中荷全部都是NSF认证的配件。压力桶光跃也是有NSF认证的品牌,60元的这个桶估计是没有认证的,但至少不会太差,升级到台湾沛毅也就多加不到100元,整套机子就到顶了。

品牌机呢,佳尼特的高压开关失效,小米的废水阀堵塞也是屡见不鲜。

回到品牌机的优势,第一是贵些的是集成水路减少了接头数量,减少漏水风险。相应的价格也是水涨船高,同时都是不通用滤芯,后期就被绑船上了。品牌原装滤芯也不见得比买的NSF认证的通用滤芯强,还贵好多倍。

第二是售后会好些。但售后也是用钱养的,上个门可能就有上门费,说换什么你也不能选择,不换就整机报废。而组装机原理、配件透明,哪里坏了换哪里,一般的电气配件科博的也就十块钱左右。

第三是美观性,不说了。

第一篇有个专家回复说我的“原理都是错的,自己做膜和电机匹配得自己算,压力保护和自动冲洗也都没有。。”这就有点扯淡了,压力泵型号就是按膜的流量来得,压力保护都是高压开关、自动冲洗都是电脑板控制,组装机和品牌机原理都一模一样的,品牌机并没有多出什么组装机没有的功能和配件来,反而品牌机因为大家都懂的原因搞集成,滤芯和配件数量更少了,效果只会低不会高,反而更换成本更高了。

从哪里看到一句话来着:净水器是比油烟机更没技术含量的东西了··


2、事实说话—硬核拆解压力桶

值友@金豆儿爹很给力 ,说拆就拆。六年的压力桶拆解后情况相对还是比较好的           

5ed2177c8d37d665.png_e1080.jpg

值友拆解后发现,其他地方都是很干净的,只是周边有一圈粘膜,无色无味。看评论有值友指出是反硝化细菌群,如果是这种的话反而是无害的,还会把可能出现的最令人担心的亚硝酸盐给分解了。当然,也有说是有害的,见仁见智拉。

RO净水机到底选有桶还是无桶?拆解使用6年的压力桶给你结论
就喜欢这种说干就干,不专业但爱钻研,用事实说话的值友精神。点赞。


3、再用事实说话—小流量纯水机无压力桶隔夜TDS实测

5ed2177c815031761.png_e1080.jpg

上篇文章我提到, 网上很多提到前几杯高TDS的观点都说有桶机也存在同样的问题,但只是被桶稀释了。我认为桶稀释是次要的,而是小流量膜壳储水量少,渗透面积也小,所以正渗透情况相对大流量来说要小很多。但是只是我的猜想,缺乏数据支撑。于是我找到了一篇大神的文章:

终极测评+分析贴:如何解释无桶RO第一杯水盐分高? - 水神经的文章 - 知乎

知乎这位专业人士的文章我认为写的非常好,应用化学硕士的实战派。理论+实践的结合,这才是我羡慕的画风。



 楼主| 智慧谋略 发表于 2022-12-10 03:10:49 | 显示全部楼层
近几年,家用末端净水器,无桶大通量的RO越来越流行,从400G-500G、甚至800-1000G都有,无桶给厨下带来更加简洁的安装空间,又有即开即饮没有二次污染的卖点。
但是同时又暴露出一个非常有争议的话题:无桶RO待机一段时间后,1个小时以上,第一杯出水的TDS比较高,北方甚至有些区域第一杯水还有水垢。
带桶的RO机TDS稳定,并没有像无桶RO那样,从第一杯水开始有个数值的变化。出水的TDS比无桶RO的最低值更高,这次测试的TDS显示是自来水TDS的10%,(理论值是可以达到最低值,根据用水的强度,数值范围会有波动,使用频率越高,单次用水量少,桶内TDS就高;如果单次用水量大,桶内的TDS就会接近于最低值,类似于小区售水站,使用率高,但是出水的TDS可以接近于最低值。下文有理论解释)
测评小结:
1、带桶的RO机出水TDS稳定,在最低值到原水TDS数值的10%波动,如果在使用的频率较高,单次用水量小的情况,桶内的TDS值会偏高;如果单次用水量比较大,制水量越大,TDS数值越小。
2、无桶RO机停止制水开始,第一杯水的TDS慢慢变高,趋近于自来水原水的TDS;所以在家用直饮的环境,超过3个小时以上停机,都建议先放水1分钟以上再饮用。
3、无论是无桶还是带桶,用水越频繁,强度越高,出水的TDS就越低。

那么问题就来了,RO膜主要就是为了脱盐,为啥无桶的纯水机第一杯还会有这么高的盐分?咱们参考《陶氏RO技术手册》、《海德能RO技术手册》这两本资料,从原理上讲清楚这个问题。
以下是理论解释:
起源就不细说了,从海鸥、猪膀胱等各种生物膜中得到灵感,从亚铁氰化铜膜>>>非对称醋酸纤维素膜>>>芳香聚酰胺膜(陶氏子公司Film Tec,首先发明使用),现在膜分离成为一种重要的一种分离工艺,以下是几种膜分离的用途对比:
v2-ba888e59794c0027a48fca10ea62bd33_r.jpg
分离原理:反渗透(以下称RO)是压力差驱动力中分离精度最高的一类,一张图可以了解反渗透原理:
v2-fc1a0463672875512c478cc5a91de92e_r.jpg
图中的理论看起来比较简单,但是在使用过程中,RO膜都有一个“脱盐率”的概念,说明这不是100%截留盐分,这是为什么呢?关键是这个RO“半透膜”就要好好解释一下了。
RO膜是一个人造生物膜,的脱盐理论主要有3个:毛细孔流模型、溶解扩散型、氢键。这三个理论的解释不一样,但是结论都认为:芳香聚酰胺膜的高亲水性,水与膜表面有弱的化学结合力(趋向于氢键理论),水分子在膜的表面有更快的溶解和扩散速率,可以“优先”吸附并通过,相反盐类和其他物质被截留(暂时的)。
敲黑板:::简单的说,在RO膜表面 ,水、小分子和离子都可以全部通过RO膜,只是在同样的条件下,水比离子跑的快!优先条件是:水>低分子有机物(甲醛、甲醇、乙醇、异丙醇)>一价离子>多价离子。
怎么解释这个“暂时”呢?
理工男当然要用公式来解决问题!下面用两个RO膜的公式来看(源自:海德能膜产品技术手册)
1、 水在膜中的透过量(产水率),以下是产水率公式
v2-98cf7e9e68469c3f3045c12a0b1b03c0_720w.jpg
1、 同样,离子(盐分)在RO膜&纳滤膜中也会透过膜,以下是透盐率公式:
v2-c727ab575f09e954aa4ef098158b2156_720w.jpg
从上2个方程式可以看出,对于一个已知的平膜来说:
2,1 膜的水通量与总的驱动力成正比,相当于压力越大,水通量越大;
2,2 膜的透盐量与膜的两侧浓度差成正比,与操作压力无关!
再次敲 黑板:::膜的透盐量是以浓度差来判定 的,和压力无关,不管是在制水 过程中还是停机 过程中 ,只要有浓度差,就会趋近于平衡。

结论1:家用净水同样的膜,加仑数越大,第一杯水的TDS会越高。透过液(纯水端)一边盐的浓度,和RO膜膜壳里面水量和盐分浓度有关,膜壳里面水含量越多和盐分浓度越高,达到渗透压平衡情况中纯水端的TDS也就越高。
结论2:因为达到渗透压平衡需要一定时间,所以待机时间越长,纯水端的TDS也越高,趋近于原水端。
结论3:带泵制水过程中,脱盐率很高。将产水率公式除以透盐率公式可以发现,净驱动力(膜前压力)的增加,可以降低透盐率,也就是说,为什么随着压力的增加,系统的脱盐率会升高的原因。

那么事实就是这样,我们怎么去解决这个问题?
1、 这个水量其实比较少的,就只有RO膜、中心管和到龙头管路的剩余水量,前1分钟直接放掉即可。如果纠结于矿物质水的,其实无桶RO机家用出水还是可以(保留矿物质)的,因为没有频繁的出水,间隔使用情况,不放水使用,出水TDS范围在20-40(类似于农夫山泉的TDS)。
2、 外置个压力桶,制水直接先进压力桶,中心管渗透过来的盐分得到稀释(5-10%),也可以让出水更稳定,桶越大,稀释效果越好;加了压力桶,在一定的用水量情况下(压力桶容量的15%左右)可以不启动高压开关,相当于制水频率下降,保护电源、泵、和电控系统。
3、 增加水路,停机之前再用纯水导流进入膜壳,让纯水冲洗RO膜(工业有此案例,家用似乎有点多此一举)。

5ed2177dcb1392354.png_e1080.jpg

▲我实际装配的是这样的。上图红框部分其实用一个323三通就可以了。我为何用个333再加个变径呢?没错,我也掉坑了。邓元增压泵是送螺纹转快接的转接头的,增压泵都是3分螺纹我以为送的是3转3,接的过程中才发现是3分螺纹转2分快接,所以只能用上面那样接法了,否则再买配件还要等加多一份邮费。

超滤的净水在三分水路下从龙头出来水压挺大的,或许2分水路应该也不会太小(有经验的来说一下2分净水怎么样),相对于三分还比较容易买配件,有的店没有一些3分配件,为了配免邮挑起来实在太难了。所以想省事的,全部无脑选择2分管和2分口配件也行。

配件清单:

adfee5e874ba5207dc6a6f9a479218ab.png

▲以上清单也仅供参考。对自己动手能力没信心或者没有动手爱好的完全可以买淘宝整机。现在净水市场除了品牌机的,配件价格很透明,一分钱一分货,很多店整机的配件品牌都是一个个详细罗列出来的,按自己预算和需求选购就可以了,整配的基础上还可以按需求联系客服补差价来升级配件。毕竟自买配件也是这些店买的,整机价格可能还更便宜,据说还能讲价···

四、配件一览

5ed2177e6fb883979.jpg_e1080.jpg

▲大部分配件,没仔细摆,桶较大,没拍。

5ed2177ec00f65869.jpg_e1080.jpg

▲CCK的管子,3分、2分各5米。应该是真的吧,卖的都不贵。怕假货的可以买其他几个台湾NSF认证的牌子,最多就十米,也贵不了几个钱。

5ed2177ecc3672626.jpg_e1080.jpg

▲三个崧泉滤瓶。一般第一级用透明的,便于观察PP棉。放到橱柜下面也不担心长青苔。若是挂外面的话,都买白的吧。

5ed2177ee37965138.jpg_e1080.jpg

▲非常的厚实,比之前临时买的一个四分的滤瓶确实敦实不少,滤瓶也是一分钱一分货。此款为单密封圈,密封圈容易错位,先确保密封圈放到位后再开始上紧,没放好就拧一是漏水,二是拉扯挤压损坏密封圈。

5ed2177f0d7a77915.jpg_e1080.jpg

▲左是膜壳扳手,右边是10寸滤瓶扳手。各有一个就行了。



fd450e09d5ef2d7a24d45ccbb416df5d.jpeg


▲崧泉的1812膜壳。注意接口大小,这个三个口都是1分的,差点就买错了。崧泉的这个膜壳并没有崧泉的标志,应该不至于假吧。


19db62788116472306d9d82c169a0b82.jpeg


▲崧泉的小T33后置活性炭,NSF认证。后置活性炭一定要买好的!买的时候脑子锈掉了,为何要买快接口的。比螺纹口的贵几块钱不说,以后换每次都贵,换其他牌子的一样还是得再买弯接。


b6dca450f91099f8103147c1975689ea.jpeg


▲前三级滤芯。PP棉+压缩活性炭+平口超滤膜,考虑到后面有RO过滤,随便买的。PP棉还是送的··可以买好些的,特别是活性炭去除余氯影响口感,超滤膜对大流量RO寿命来说还是起积极作用的,小流量RO膜就无所谓了,便宜不心疼。


a2ff0eb5ac178d52390e64b4790d6f1a.jpeg


▲邓元的增压泵。考虑到75G有桶不会频繁启动,压力也并不大,所以感觉邓元就够了,没有选择三角洲。两个螺纹口都是三分的,送的是3分螺纹转2分快接,请务必注意。400G的增压泵送的是3分快接。


717e2d2424870bbff8ef2b3235d1df0b.jpeg


▲冠宇达24V,1.6A电源。根据膜的规格选择合适的电流,商品详情里都有介绍。


6ad37281e53ede7b64cfc4f1495bc8cf.jpeg


▲商家配好的废水阀组件。跟自己买一样的价钱。


df69e1f281bee1f3d4b0c92f5914f25d.png


▲刚开始以为是产品图一样带管子的··到货后一想发现自己又傻了,店家怎么知道你需要的管子有多长 ̄□ ̄||。上图带金属旋钮的是中荷的流量调节阀,也就是可调节的废水比。废水比和进水阀一样,上面是标有箭头方向的,别接错了。按照上图废水比的接法应该是左边进水,右边出水。截止到刚刚,我还一直想的是右边进水,左边出水,怪不得我一直觉得店家示意图接错了··只要水流方向按两个阀门(电磁阀、废水比)的箭头来,两边的两个三通都一样用。


03691a1b42a53c9fc9fee4980c3f1563.jpeg


▲进水阀+电脑板+排线+DC母插头。只是看中制水后冲洗,所以,电脑板买的最便宜不带检修的。DC母插头和电脑板排线简直是绝配,直接两个黑头对接插上就行了,增压泵也直接能和排线对插。母插头和电脑版排线都是一家买的,当时我还跟店家确认是不是能直接插上,他说“不行,可以买了这条线再给剪了”···我真是迷了··还好当时考虑到有这个至少不用剪电源,方便插拔断电还是买了。


4006e733451d84b4b27c2e53f088f722.jpeg


▲3分的漏水保护器,3分的不好买,还得凑免运费的一起。


5c02efe1a645e55e8a7789ccccc6d37c.jpeg


▲进水三通阀。应该是铜的,没有找到大牌子的这种阀,看着买吧,标合金的一定不要就是了。


2d43dd4918039fa0fdb38c8fcd82bf4d.jpeg


▲3G的压力桶,根据气囊压力决定了储水量,一般在6L左右。


664b530be9c83b6529454dadc3a64d20.jpeg


▲左是压力桶自带球阀,右边是另买的带泄压的球阀。担心桶会爆炸的话还是加购下右款吧,多一层保障。这些配件都很便宜。


6c3ce3b331277ecf0e1d5605ee8b89b8.jpeg


▲不锈钢自攻螺钉,用于固定滤瓶盖。注意买的配件都不自带螺丝的,所以需要额外购买。推荐买304不锈钢的,因为厨下环境比较潮湿加上试水和插拔管子免不了会漏些水上去,绣了就不好了。增压泵和夹子是带螺母的螺丝套装,剩下的都是自攻螺钉:增压泵M4*20螺丝套装*4套;单夹M4*10螺丝套装*4套;电磁阀、高低压开关:M4*10自攻螺钉*6个;滤瓶:M5*16自攻钉*12个。一次建议多买点。

剩下的安装过程中再一起说吧。

五、组装过程

建议有条件的根据你的选择把我提供的方案图打印出来,按着图一步步来就可以了。免得不小心装错了。我也是新手的第一次尝试,过程中出现了很多失误,跳进的坑不少。所以我的过程不是模板,而是注定让你失望的反面教材,此节我尽量把过程中需要注意的给提出来。

第一步、粗滤部分

首先,你要研究下装好的机子在菜盆下摆放的方向。规划好是放左侧还是右侧,透明瓶在外侧的情况下从哪进水,从哪出水。 ̄□ ̄||(对,看到这个表情,你就知道我就跳进去了)。


8e5c363a3cbf6cbe2ae22a6e6c6c070d.png


▲确定好后就拿空瓶子根据滤瓶盖上标明的水流方向摆一下,确定2*3=6个接头的方向,然后就可以下一步了。上图是当时自己弄忘了拍照了,拿个后面冲洗的图意思一下吧。我的这个方向适合摆放在右边或者横放透明瓶在右边,因为第一级和第二季之间的管子上一般是加个三通接低压开关的,这样低压开关可以藏到滤瓶后面。要放左边或者透明瓶在左侧的话三个滤瓶就转个180度,进出口方向换一下。

上面的位置定好后,接下来就是把六个L型外丝转快接的插头给接上。


5ec124662324fd530bcc917e3810a86e.png

▲L型外牙弯通有两种,一种是上图左边带O圈(密封圈)的,这种是不需要再缠生料带的。右边是不带的,需要缠生料带才能不漏水。我倒是推荐密封圈版的比较省事,免得生料带缠不好漏水。只是我当时买的时候没注意到中荷有这种的o(╥﹏╥)o,中荷这款有两个O圈,不知道兼容性怎么样,打算买的建议咨询一下客服先。


b3ad01ef2d6593df64988001e4500ec4.jpeg


▲缠生料带的话,应该是头上留出一两丝不缠(上图的我并没有缠好),免得头上的生料带进入水里堵塞水路。缠的话都是顺时针的,这样拧起来的话才正好。圈数的话,我觉得并没有固定的圈数,因为生料带的厚度和螺丝螺母之间的配合尺寸可能也不一样。比如买配件送的生料带可以说非常薄了,问了一个店家说薄的6-7圈,厚的3-4圈,结果缠上七八圈直接能拧到底,通水后那水是哧出来的。

下楼五金店买了两卷厚些的,缠了十圈,拧到最后是徒手使足了劲才能拧动一点就差不多可以了。注意方向别拧过了。真拧过了不能退回来,只能试试能否再来一圈,拧不动的话干脆重来好了。需要注意的建议是:粗滤部分(三个滤瓶)的进水和出水两个弯接不要拧的太紧了,因为后面你可能要调整方向。。使上一定的劲就可以了,拧可紧,不拧也不会漏水。

所以,对于生料带的圈数,我的建议是:没有固定圈数,很薄的半透明的那种先来个十五圈,厚些的十圈进行尝试。双手使足了劲都很难拧动就差不多可以了。


fb5a8d018740ad52b8dfbba86e13020d.jpeg


▲记住圈数后,先拧好一个瓶子的两个,然后通水测试。如上图,反正是快接头,测试起来非常方便。此处可以买几个堵头,几分钱一个的样子(还没买材料的建议多备几个,2\3分两种水路都有的都备几个),水接满后关掉进水直接插到出水弯接上更方便。我是先前没有买,所以使用的是压力桶送的球阀,因为球阀是二分的,粗滤管路是三分的,所以还临时用了下变径。如果关闭球阀或者插上堵头,两处不漏水那就是生料带圈数正好,后面的就可以继续这么来了。这时候还可以提前装进活性炭滤芯,顺便把活性炭滤芯给冲洗了,直到水清澈没有碳粒为止。


a108dc31025408025291b47b68a280b3.jpeg


▲哪怕第二级用的CTO压缩活性炭,也可能会脱落一些碳粒的。


2e4b15c9fcc49d48e78bc2993ba42016.png


▲再次用到这张图。因为三个滤瓶又要接好管子,又要固定到支架上。此处有两种选择:

你可以先把三个滤瓶盖给用自攻螺钉给固定到支架上再接管子,也可以先接好管子再上螺丝。我比较建议第二种,特别是如果你用的是三分水路的话,应该就只能用第二种,因为3分管太粗了你掰不弯的。


5ca57367ae4641e61acfd667df66f7d7.png


▲如上图(此步不需要上螺丝),将三个瓶子摆好,放上挂板,调整滤瓶位置让12个眼对好,就可以确定好滤瓶位置,后面再确定管子长度。可能不同牌子的快接插入深度不一样,所以自己尝试一下。像上图一样确定好管子长度就可以剪了。考虑到剪子的误差,长度可以略微长一点点,毕竟还是可以有一定弯曲的,短了就不好玩了。因为螺丝孔也是有点余量加上管子能弯,所以尺寸上也不是要求太严,不用太精确。


d7f420ffdb435d6de42bb8370930d9b2.png


▲一二级滤瓶之间的低压开关这时候就接上(我是一顿操作猛如虎,低压再拆心里苦o(╥﹏╥)o),低压开关的接法,上图你们一看就明白了,一般都是单接头的,直接通过三通接上就可以了。


e58eaad1b94efbe2bb6d4ba2d38012d4.png


▲叒是这张图。都接好后再来一次试水测试漏水,免得最后装完发现漏水了还要拆。这时候依然可以继续进行冲洗滤芯,如果单滤瓶时二级活性炭滤芯冲洗完了,此时可以冲洗第三级的CTO碳棒或者超滤。除了PP棉,其他滤芯都需要冲洗的,没装滤芯的滤瓶使用空瓶进水即可。


098ce1a3e3f6d404570167d5239120dd.jpeg


▲超滤膜因为内部有保护液,所以会冲洗出很多沫。等到出水干净了即可。


0a8dc1ebc3109e8ba037a760c49ff7b1.jpeg


▲滤瓶和滤芯处理好后放上挂板,上好自攻螺丝即可。


ddb7be4088d89d6dd12d3d766b0c6482.jpeg


▲上好后这样的。

第二步、RO部分

接好粗滤部分,后面就是RO反渗透过滤部分了。配件上就那些东西,接起来没什么难度,就是要想弄出来整机不像个炸毛的海胆的话,确实要费些功夫。管路方向甚至板(架)都不一样,所以我的也仅供参考。特别是我发现挂板的样式还都不一样,参考思路吧。

相对来说,挂架摆起来会更简单一些,因为多了一层背部空间,后面随意摆都不会显乱,而且移动和换滤芯更方便,我是推荐买挂架的。挂架的安装可以参考站内大神@识食务者 的文章(也是最先参考的此文章,感谢)


bd046ddec786c4441b518a2d54350d9e.png


▲你买的是哪种?

不考虑材质的话,他们孔位也都不一样,甚至还分大流量和小流量用的(虽然我没想明白两者配件上什么区别),实际上也是大同小异吧。我买的这款应该是类似二图的铁片版(和包邮的水龙头一起买,说是超重运费都不给免,略坑)。其实只要有足够的弯头或者转角器,不盲目追求管路短的话,多尝试,除了废点时间外,走线还是很简单的。


d71624b64bb0ab4f585b262780e27b93.jpeg


▲首先,可以先把增压泵先给固定上。对了,提前把增压泵的两个转接头给上好。因为带有密封圈,所以不需要生料带。上的时候不要上紧,因为你可能需要调整方向。


8bb91d6ce7bcfda1112ba3b5a32e06e8.png


▲用的是挂板就平放到挂板的左侧,有四个孔位用于固定。用立架的就是树立固定在架子后面,我推荐可以的话就倒着装,因为有人说隔膜那时间长了可能会漏水,如果正装的话就会顺着进入线圈烧掉电机。倒立装坏了只换那部分就可以了(是否正确和合适自己判断)


d2c37e4588df88b29cc63fb4f53dbea0.jpeg


▲电机螺丝不是很好固定,螺丝和空间都小,需要有耐心。用电钻+加长杆+套筒就比较方便了(这时用的是五金店买的普通螺丝,因为没有不锈钢的。后面我又换成了不锈钢的)。有人说先装电机再固定滤瓶,恕我不知道怎么下手。


1a1b2f7168f96a408f19482f7a5863c4.png


▲固定好增压泵,下步就是上图右上角那部分:粗滤出水口→进水电磁阀→增压泵的管路连接。因为我装的出水口在左边,增压泵也在左边,中间还有一个进水电磁阀,所以虽然离的很近但却不是太好走管,试了下挂板下方并没有空余的地方能固定电磁阀,于是决定“曲线救国”,从下方绕到右边(虚线部分)然后再回来接增压泵,中间正好有孔位固定电磁阀。


346297e1e6d67c078296d1f201309159.jpeg


▲注意电磁阀是有方向的。别弄错了,装反了就起不到通断作用,不开机也废水不停。


67f1e835eecca6ca0e577db00fe1c402.jpeg


▲因为是双出水,所以会有一个三通,进水是粗滤部分的3分管,净水出水3分,连电磁阀应该是2分。当时因为我解释过的原因买成了333,所以使用了一个变径,否则上方的出口是2分的话可以穿过我这个挂板的孔里。上面的弯接可以考虑使用拐角器或者用2分弯接插栓也不错,比用弯头中间在加段管子方便很多。


5d5e58d05dcb3c2bd109865d7053ae9e.jpeg


▲使用正确的332三通的话中间的变径是不需要用的。如果你是大通量的,增压泵用3分的转接头,电磁阀也用3分的,三通就是333,也无需变径,根据你实际情况来。


05a6f8203b87aac17f0dffebf4a3b3cf.jpeg


▲接好电磁阀与增压泵。这样略微有点弧度不影响快接效果。


f2981a4808ee2ba866130b4b43120c4b.jpeg


▲最终效果。对了,增压泵也是有方向的,这点请注意。


cd81a4629d422c95d3e3b452de226b8c.jpeg


▲上好两个膜壳夹。孔位很好找,就不放图指出来了。


652afcd24d0a1d0822f45bea83884235.jpeg


▲膜壳拧开壳盖,里面有一个密封圈。


55b48319ef1478d22f793dc44bdd304f.png


▲这个膜壳三个孔都是1分的。买的时候看好页面说明。逆止阀可以直接用L型的也可以用个普通的L型外丝转快接再接一个一字型逆止阀。


13969e957e13d571ffd7cd3d6e98ad29.jpeg


▲上好接头。这边要注意,因为两个口挨得很近,而逆止阀又比较长,所以先把逆止阀的拧好(不要拧太满,可能需要调整方向,不耽误废水接口即可),然后再拧废水口的接头。


6f754ed7f3fa658b8a7a3682fe3e048a.jpeg


▲然后接好进水口的接头到上图方位,和增压泵出水口用管子接起来就可以了。这地方可以用一个转角器,也可以走个弧度。注意:可以先把RO膜装上再接。如果后面装RO膜是需要把管子拔掉才能拧盖的。


2f7506810576f724024f3db90ee6790a.png


▲也可以用这两种接头的搭配,这样就可以实现360旋转了。


2a08dedcc91b227faac2b7b30de2e4ac.jpeg


▲下一步就是上图纯水端后面的高压开关和三通了。我选择了逆止阀后垂直往下然后通过拐角器接高压开关,最后穿过左边的洞洞在板下方接三通。你的板不一样的话自己看情况吧。如果你是无桶机,那么直接高压开关后接t33后置就可以了;如果你参考了我的意见,后置T33也不要了的话,那么直接高压开关后接水龙头。


d73a61e0024b0c611e66a2de62e1b899.png


▲接到挂板下面的三通。为什么绕到下面,我的想法是所有接管子的接头都在下方,比较好看。如果你像我这样的接法,注意水管一定要插到位,宁长勿短。


06db04ec9273caf47af6f61a38268b97.png


▲下面就是废水管路了。前面也说了店家的组合是左上角的左进右出,我偏偏看的是又进左出。差点联系卖家说他们废水比方向错了···其实都是可以的,注意废水比的箭头方向别错了就行了。如果选用的是带废水比的电磁阀的话,直接“废水口→组合废水阀→下水道”就可以了。


6cf8ac123d8acbe63bfd38d8eb0b43d4.png


▲经过长时间纠结的思考,确定了废水阀(此方案和进水阀是一个东西)和废水比的位置。因为我这个挂板左边没孔位了,所以废水比只能放右边了。这样设计的好处是废水比比较好调节。


3cd942c2d2e53c5e60fb59a5805014fd.png


▲废水比和废水阀都在右侧,中间还有个废水阀,所以只能再来遍曲线救国了。因为转角器买少了所以弯了个弧。下方三通的两出口为了拐角也用了两个弯头,两个弯头建议换成两个2转2L型快插(插栓),就是上面膜壳进水口提到的那个;如果用的组合阀就方便了,自己随便接吧。


0e262696578ece8ae030c97e583ec52b.jpeg


▲下方的废水出口。三通那个是净水出口。


9967ae2fc9e761ae61bcfd9f5b5801b3.jpeg


▲再之后用夹子把T33固定到RO膜壳上,从左侧的净水出水口接个管子到T33上。此处也可以用个转角器,不用也无所谓。


08460f59a80cc63f1e65b4545b9ef00b.jpeg


▲因为T33欠考虑买的快接的,所以没用接头。正常螺纹接口的还要先拧上接头。


6bce7275522ec98a1ec2f77266e82399.png


▲最后T33的出口可以再引出来在下面做个接口,如上图我用了个弯头。当然直接接到龙头也没毛病。

到这里,水路部分都接完了。这时候还没装滤芯的装滤芯,前三级还没冲洗的冲洗。注意冲洗哪个后面的滤芯就不要接,冲洗完再接上冲洗下一级。顺序是二级活性炭、三级超滤或活性炭(PP棉的话就不用了)、RO、压力桶、后置活性炭T33。


437f6950a2290d397e4549447c4b2157.jpeg


▲超滤膜我是最后才冲洗的。按我前面说的试漏水的时候直接冲洗了也是可以。

说下滤芯,一定要注意安装方向。滤瓶的水流方向是从下往上,这点要注意了。像超滤膜和颗粒活性炭,都是带橡胶垫圈的在上方。压缩活性炭好像有的没方向,T33和RO都有方向,有标识箭头的按标识来。我不会告诉你我的T33图上的都接反了。


4d228866561929b1d9416f3ffb3e39c2.jpeg


▲平口超滤膜此面朝上。别接错了。如果是插口的插口朝上。


265184cd76a0a835efce13a2f9490520.jpeg


▲RO膜带小密封圈的此面朝内,就是纯水、废水口方向。


1214ecdbe86b9df1c015037759add5b1.jpeg


▲这面带大密封圈的朝外。


35229fae571300e715ae83d73182392d.jpeg


▲插进去是这样的。

刚好滤芯用扳手把膜壳盖上紧就可以了。

第三步、电路部分

2c545a71b0613383a9a8ab7229541b4c.jpeg


▲因为用的电脑板,所以电路接起来十分的简单。


6c94edaad28d5fb091700e588cf1b191.png


▲你买的电脑板的详情页面一般都有接线说明,除了电源线,其他都不分正负极。



7fbd2437c05d20b6ee1412e63f4e27ca.jpeg


▲DC母接头与电脑板排线是直接能接起来的的。如果对不上,那就剪线吧。没买母接头的把电源的线和粉白线都剪了接一起吧,注意正负极。上图白色的那个头是接增压泵的,也是可以直接接一起的。


03ac08300eb76a89ebb1673e9b7f5f31.jpeg


▲DC母插头可以装到这个孔位。不同的挂板不同的位置,自己试试吧。


a84a95e5495f7a69615f2ff60e6dd8d0.jpeg


▲为了好看,我选择将线都藏到后面。这个板正好有防控能把线穿过去。


7799876faf98bcb0923a6db07f3bc1c5.jpeg


▲从上面把接头一个个穿过去就能整个排线过去了。和电脑板连接的排线头放上面。然后需要的线找临近的孔传过来接到这几个设备上即可。


cec4290c0f317bef1194f48c84af609a.jpeg


▲后面显得乱了点,但前面反正看不到。也可以用塑料扎带整理一下。


2da95b4e7b31801889e6b01ebed84a95.png


▲线直接插上就会咔哒一声锁住,拔不下来。这里注意一下,插头上有个如上图的凸起,按下就可以拔下来。所以,你在接线的时候像低压开关这种触点上下排列的,尽量把这个带凸起的一面放到空间较足的位置,否则想拔下来手伸不进去,只能用螺丝刀等长杆找位置去抵住才能拔了。


94f89bddfff245a11775041643b40162.jpeg


▲接好完活。

5ed2177fb763a4046.jpg_e1080.jpg

四、RO冲洗

在接下来就是冲洗RO膜、压力桶和T33。按照我前面说的一步步进行冲洗。所以冲洗RO膜时不要接压力桶和T33,多出来的出水口用堵头或者球阀堵住。


fc1df594ba4964bc2a7873ccf55b9fde.jpeg


▲这时可以先接好水龙头或者直接用管子放水,后面接也行。用龙头方便些,开关方便,顺便测试下高压开关。


37c65940d9544effc233061abfd26db9.jpeg


▲RO膜直接接水龙头,废水管一定要接好放下水道或者用桶接(不少水,建议用桶接着冲厕所)。然后通电,此时应该是开始冲洗。


fe2a2a62955ad8783d0da80cf5ccda0d.jpeg


▲对了,可调废水比的话提前把废水比开到最大(比如我这款中荷的是逆时针拧到最大),冲洗完成后开始制水,冲洗转制水时会有增压泵被憋住的感觉,而且废水比处会有漏气的声音,放宽心,没问题的,只要纯水管有水出来就可以了。有桶机的话会比较小,废水比最大的状态也可能几乎不出水。


dea6bca3eb1d7a77eefe470dd231d75a.png


▲这样制水一段时间后可以调节废水比到合适状态,我家TDS在600以上,所以我控制在了1:3的纯废水比。调节过程就是两个杯子接纯、废水。


a1c74964ce6e81d6e0bc54b7f2f5c246.png


▲临时把废水接到了水龙头,1:3下左边管子是纯水,右边是废水。

按照RO膜的说明,要冲洗一个小时,也就是至少工作一个小时内的水是不要喝的。

制得水和废水都被我用盆子接起来了。一个小时后,可以开始清洗压力桶。我的做法是接入压力桶,压力桶满后放掉,再接一桶后接入T33放掉,用于冲洗T33。随后就可以正常使用了。


abe2269f3441e3fffe0a0331496aef3a.jpeg


▲把进水关掉正常进入缺水状态,功能正常。


565ea10c1cf40f15f6cb30816c4b4de1.png


▲过滤效果也不错。脱盐率(646-14)/646=97.8%,达到要求。再次吐槽下自来水的TDS!!


cc519dfe02e98c641f3a8916aca37fb4.jpeg


▲废水的TDS是782。

六、使用情况

227f632fd0e68d21e89b5547cc350ca4.jpeg


近两个月使用下来还是非常省心的。

出水上,得益于压力桶的优点,出水稳定,不会频繁制水,所以取水非常的方便。用碗前都习惯接点纯水冲一下,之前都是用凉开水或者汤冲下倒掉。

取水速度上,接个1.5L的热水壶只需要33秒,300ML的大水杯子的话也就7秒。

噪音上,不关橱柜门的情况下能听到,但声音不算大。关上橱柜门声音就很小了,关上厨房门外面就听不到了。


七、废水处理
  • 按需处理才是正道

RO纯水机的一个特点(缺点?)就是存在废水,这是由RO的性质决定的,不排废水的话可能几周时间就会完全堵死RO膜,所以说排废水延长RO膜寿命是现阶段反渗透技术下最经济的一个选择。

首先,这个“废水”用“浓水”这个词表示会更准确一些,因为经过了前几级过滤,特别是像我这种前面有超滤的,进入RO膜前过滤精度已经达到了0.01微米,可以说除了钙镁等金属离子外比自来水高外,其他都过滤的差不多了,比自来水是干净很多的。所以我认为,高TDS的废水除了不能用于入口和需要加热的应用(如热水器等,因为废水TDS更高更容易产生水垢影响机器寿命)外,其他都可以回收使用的。甚至浇花上,我认为比自来水的营养更高,毕竟如果不额外施肥的话,花的营养补给全靠你浇得水了(特别娇贵的除外)。一些地方拿纯水浇花死得快来证明长期饮用纯水对身体有害,我就呵呵了,人是主要靠水来获取营养的吗?

秉着环保节约的优秀理念,哪怕水费很便宜,大部分人也是不忍心看着废水直接流入下水道白白浪费的。所以这边我帮大家梳理一下废水回收的几种方案,自己见识有限,大神都在评论区,希望大家有更好的想法和建议都从评论里提出来,后面我会汇总更新下。

首先:废水想着回收是好的,但是获取高质量的饮用水付出一定的成本是应该的,包括耗材、电甚至额外的水。所以我们应该把废水当成是水处理成本的一部分。

为什么要这么说,废水回收势必会牵扯到金钱的消耗、空间和时间的占用及过程中的意外可能造成的损失等一种或多种因素。

直接水桶接为例——

金钱消耗:买个桶接要钱吧,怎么着也得十几块钱吧。当然,家里有不用的桶闲着也是闲着可以不算。

空间占用:用桶接着怎么着也要占地方吧,这点也是要考虑的。

时间占用:若是单纯桶接的话得定期倒吧,还得经常想着别溢出来。

意外损失:哪天忘了水溢出来了把橱柜泡了,把家里淹了,把楼下淹了损失可能会更大。所以建议能加点防护措施,否则钱包又要瘪了。

综上所述,要不要采取方案,采取哪种方案你要根据你周边环境的情况和用水量综合考虑,回收起来不一定是合适的。

3.0版—高处重力排水

于是买了橱柜在物色桶。桶起码要用好几年,太贵的不值当,几年后就别想着在乘饮用水了,正好看到了下面这个桶。           

5ed2178d94a5b7634.png_e1080.jpg

▲25L的桶用券15块钱,25CM的尺寸竖着放或许差不多,反正便宜,买了。

水接龙头冷水软管)。木头橱柜不讲究的直接钻头钻就可以。

5ed2178d93e401080.png_e1080.jpg

▲瓷砖的就得用上面这种玻璃钻头加水开钻。那种箭头样的多功能钻头应该也可以,破磁面挺给力,大号的不知道钻整个瓷砖效果怎么样。

5ed2178da0fa27441.jpg_e1080.jpg

▲因为我家还有剩余的3分管,所以直接钻了两个三分的眼。因为担心把瓷砖搞废了,所以两孔间隔和离墙都比较远,不是很好看。钻个更大的孔通两个管也可以。

5ed2178db25af9098.png_e1080.jpg

▲厨壁薄的也可以打好眼后使用这种隔板直通,一般有效螺纹长度都在15MM以内。我家是两个瓷砖贴一起,算上中间的距离要大于20MM,所以放弃了。橱柜金贵不愿意打眼的可以在菜盆不锈钢打孔,再用带密封圈的这种隔板快接。

5ed2178ddd1305657.jpg_e1080.jpg

▲买桶送了水龙头、内丝直通和软管,直接作为溢流管,虽然不大好看但是省钱了。

5ed2178e042aa7617.jpg_e1080.jpg

▲下面的水口买了个6转4的内丝变径,搭配4分外丝转3分快接弯头,用来接3分出水管。如果没有剩余三分管的这里建议直接6分内丝转4分外丝,然后接4分的波纹管,后面再通过四分外丝接头接上水龙头的管子就可以了,流量更大些。

5ed2178e131272706.jpg_e1080.jpg

▲通过买的转角器更改下管子方向,藏在冰箱后头。

5ed2178e1da3a4239.jpg_e1080.jpg

▲上面直接没盖盖,用个转角器卡的还挺结实,后面还是盖子钻个眼比较稳妥,也更干净些。

5ed2178e1d3a91014.jpg_e1080.jpg

▲溢流管直接放到菜盆上,水满了流下来方便。送的2米管有点长,剪了一下。不剪的话右边长出的管子下垂着会成个U型水封,会严重影响溢水排水(别问我怎么知道的o(╥﹏╥)o)没太讲究直接用扎带固定到龙头上了。

5ed2178eb90cb8120.jpg_e1080.jpg

▲管子看不到,桶也可以无视了,对我来说,完美!

5ed2178ebfa855925.gif_e1080.jpg

▲出水情况,3分水路,流量不是很大,但足够刷碗洗菜了。


这段时间用下来,非常的方便。因为我家原水TDS600+,废水比调为了1:3以上,烧水烧汤后废水差不多快满,偶尔用水少满了也会溢流管溢出。每次吃完饭流水刷碗,20L左右的水有时候还不够用,才让我意识到流水刷碗真废水,洗个脸,洗个菜估计都要4、5L水。所以,不方便回收的话也别太纠结废水了,喝得那点水加上废水远远不及你每天洗澡、刷碗用的水,这些才是大头。

以上就是我的处置方案,对我来说是很完美的,但不一定适合你。

八、关于无桶机前几杯高TDS的问题的解决方案收集

5ed2178f09fe31879.png_e1080.jpg

看到图,很简单是不是。就是在RO膜壳并上一个小号的压力桶。不过,按我的理解,小压力桶前后都要加个逆止阀(应该是进出水都要)。毕竟水哪里压力小往哪跑,所以正常制水的时候小压力桶是不会进水的。当关掉水龙头,水没得选了,就开始涌入小压力桶。这时候小压力桶出水管处的逆止阀有两个作用,一是可以防止1号三通处的净水进入压力桶,二是压力桶出水端加上逆止阀后,1号三通处原水水路=增压泵到ro的水路=逆止阀反向端的压力更大就会顶住该逆止阀,所以小压力桶此时只会从右侧进水端补水,不会排水。当灌满小压力桶后水路压力升高,达到高压开关动作值电路断开,进水阀断开停水。此时净水水路因为废水口在排余水,水路压力变小,当小于压力桶压力后逆止阀通路,小压力桶就开始排水。因为进水端有逆止阀,所以全部会从RO进水端进入,废水端排出,用纯水冲洗浸泡RO膜,实现最终目的。这个思路非常好,大家有需求的,还是尽量支持商家买成品吧。

 楼主| 智慧谋略 发表于 2022-12-10 04:08:28 | 显示全部楼层

一,确认需求

二,净水器的选购

已经看过篇一,或者想直接抄作业的,请直接跳到第二部分:净水器的选购 (可以点击手机右下角三道杠,选择:净水器的选购)

一,确认需求

下表格为确认自己需求的步骤:

6301cd92bcd615876.png_e1080.jpg

1.为啥要装净水器?

先说说我最初装净水器的原因,比较奇葩,因为买了个餐边柜,老的热水瓶和餐边柜不搭,于是想换个恒温水壶,结果发现恒温水壶的待机功耗基本都是百瓦左右,也就是说一年要差不多500元电费。后来发现即热式饮水机非常省电且方便,各种水温随意调,但必须要用纯净水,因为自来水有水垢,并且即热式饮水机是无法把水烧开的。买桶装水的话还要自己扛上楼,且价格不便宜,还是装个净水器吧,反正我这水质一般般。

因为网上搜索净水器的资料,所以被推送了一些令人感到不适的新闻(应该是旧文了)如小区水箱污秽不堪,死老鼠,虫子,啥都有。还有化粪池的水流入自来水管道等,感兴趣的值友可以自己搜搜。大数据太可怕,嗯,必须装个净水器。

6301cfdde9d995057.png_e1080.jpg 管道污染

6301cfde97bec7394.jpg_e1080.jpg 小区二次供水污染

6301d520e6402323.png_e1080.jpg 这个放个标题,放图片过于……

如果家里水质不好,如:有杂质,水发黄,有异味,口感涩,水中氯含量高,水垢多,那肯定需要装净水器。像二次供水的,和老小区管道长时间未更换的,水质都很难达标。

2.为啥选RO反渗透?

看下面这个表格就知道,价格也好,过滤效果也好,肯定首选反渗透。

6303412c80c723536.png_e1080.jpg 反渗透过滤最彻底

钠滤的价格普遍比较贵,并且市面上家用钠滤产品很少,而超滤是不能够过滤水垢和重金属的。

可能有人会说,反渗透把水中矿物质都给过滤了,对身体不好,选超滤可以保留矿物质。那估计你是看到商家的广告了吧,可是超滤是无法过滤水垢和重金属的。其实吧,自来水中那点矿物质实在少的可怜,喝进去也不见得能全吸收,你要实在想补充矿物质,那就后置弄个矿化滤芯,你想要的都给你补了。

3.为啥选有桶?

好多人推荐有桶,原因是接水快,无第一杯陈水问题。

简单解释一下陈水问题,就是净水器停止制水后反渗透膜失压,膜前浓水和膜后纯水互相慢慢渗透,造成一段时间后再制水时,刚出来的水质不大合格,TDS值偏高。TDS:Total Dissolved Solids的缩写,意思是水中溶解性固体总量,测量单位为毫克/升。TDS值越低,表明水中含有的杂质越少。

不推荐有桶:

其一,多一个桶,很占地方。

其二,一次出水量无法超过桶容量。

其三,桶有被污染的可能,虽然这个一直有争议,但谁也不能保证这桶用几年都不会被污染。

6301a2e4aeb24926.jpg_e1080.jpg 借图侵删

其四,有桶无陈水其实是个伪概念,因陈水都到桶里去了,被桶里的水稀释了,看起来没有陈水,实际上最后所有的陈水都被你喝掉了。打个比方:你每次喝茶时,别人都给你杯子里倒了点自来水,你还继续喝吗?你要能接受,那就买有桶无桶都可以。

无桶其实也可以做到无陈水:目前有两种方式:第一种,安装两个反渗透膜。第二种,安装水驱(大致原理是你停止接水后,水驱把一部分纯水反输入到反渗透膜的前端,这样反渗透膜两端都是纯水)

这两种方式都加大了成本,其实完全没有必要,还是放掉一些水比较好,因为从净水器出来还有一段水管,还有一个水龙头,里面的水过了一夜还是不要喝了。

4.为啥通量选600G?

通常我们会看到净水器后面会跟一个400G,600G,800G等,这就是通量,其中G是指加仑,1加仑≈3.785升,如:600G是指净水器24小时可制纯水3.785x600=2271升,即每分钟制纯水约1.577升 (这个量不是绝对值,受加压泵,水质,温度,膜的新旧程度等影响)。也可以简单的理解为接水的速度,G越大,接水速度越快。

通常1到6人选400G和600G都可,人再多就往大了选,不在乎时间选小的一样用。换个说法:有钱就选大的,没钱就选小的。

600G接水速度不错,价格比400G只贵了一点点,性价比高,适合绝大多数家庭。

5.为啥净废比选1:1

净废比即产生纯水和废水的比例。达到1:1即可,2:1和1:2也行,不是废水越少越好,废水越少,越消耗反渗透膜,理论上每台净水器都可以调节净废比,打个比方:你调节后废水比原来少了一倍,一年也只能省个十元左右,但你多费的反渗透膜可能要用百来计算。

6.为啥选双出水龙头?

单出水就是只出直饮纯水,双出水指的是出净水和直饮纯水。

6301c990b7a2d7959.jpg_e1080.jpg 双出水龙头

安装净水器大多数都是因为自来水水质不好,如果淘米,洗菜,洗水果,洗碗用纯水的话就太奢侈了,用净水却不错,不产生废水,不损耗反渗透膜,净水一般是从第三级滤芯后导出(有复合滤芯的可能是从一级或二级滤芯后导出),不经过反渗透膜,但水中的泥沙铁锈等杂质,以及有机物,氯,异色,异味等,基本都被过滤掉了。

由于前三级滤芯价格对比反渗透膜,那是相当的便宜,所以净水用起来不心疼。

7.为啥选通用滤芯?

在保证质量的前提下优先选择通用滤芯,因为通用滤芯一般很便宜,可以根据自己需求选择不同品牌的滤芯。

当然,如果哪家的专用滤芯便宜也可以选,但有一点需要注意,如果这家滤芯涨价了,你也得买,如果这家的专用滤芯停产了,那你的净水器也没用了。

630345121e22b4230.png_e1080.jpg 通用五级滤芯简介

RO反渗透膜市面上主要就以下几种:

国外品牌:陶氏、海德能、GE、世韩、东丽,唯赛勃等;

国内品牌:汇通(时代沃顿),惠灵顿、九章,沁园等;


国产膜和进口膜相比,寿命略短,稳定性略低,但净化效果并不差,由于价格便宜很多,所以使用成本更低。很多品牌宣传自己使用的是陶氏膜,其实都是膜片进口,国内自己卷制的。

不管进口膜国产膜,能净出合格纯水的都是好膜!合格的反渗透膜的脱盐率⼀般可以达到95-99%。

脱盐率是净水器过滤能力的一个重要指标,脱盐率指的是净水器对水溶解性固体的去除效率。脱盐率=(原水TDS-净水TDS)除以(原水TDS)乘以100%。

这里说一个坑:

大多数人购买净水器后才发现,滤芯才是大头,滤芯价格快赶上净水器的价格了。就像很多打印机的墨水,贵到不敢使用,于是就出现了打印机改装连供。现在净水器也出现了类似的情况,净水器外挂滤芯,改通用滤芯等情况,如近期比较火的米家净水器。

另外,部分品牌净水器在标注日均耗材费用时都很低,那是因为没有把反渗透膜,以及第一年的复合滤芯给算进去。还有标注头二,三年零费用的,这样的最好看看后三年你要花多少钱买滤芯。反正他们能误导一个算一个。

6301d80adb54e2334.png_e1080.jpg

63042c17341265078.jpg_e1080.jpg

6301d81c21a094205.png_e1080.jpg 最好算一下后三年滤芯的价格

8.品牌还是DIY?

想要选通用滤芯的净水器,大品牌的不多,他们基本上都选择了靠专用滤芯赚钱。

小众品牌和贴牌的有不少是采用通用滤芯的,但大多数使用的是4根滤芯,而不是5根,优势在于体积更小,更换滤芯更方便。有的是去掉了第五级滤芯,这样会影响水的口感。有的是使用复合滤芯,劣势在于每级滤芯的使用寿命是不一样的,当水质较差时,复合滤芯很快就整根报废了,如果是使用五级滤芯的可能只需要换掉前一级或二级即可。

小众品牌和贴牌的还有个问题,大多涉水部件都没有明确标示使用什么品牌的部件或材质,大品牌虽然也没标,但毕竟要考虑到品牌形象。所以小众品牌和贴牌就会存在一些问题,如前段时间大妈这比较火的某坊,性价比确实高,但使用的水龙头不合格,买回来之后必须要自己另外再购买水龙头,最明面的东西都不合格,那些看不见的用材呢?更有甚者直接自燃了……

6302e3d5a66277110.jpg_e1080.jpg 借图侵删

那么最好的选择就是DIY了,其次是找到高性价比的品牌机。有人会说我动手能力不行,不会DIY,别急,有人可以帮你DIY。

目前DIY又分为两种:自己DIY,和购买别人DIY好的成品。就像当年的电脑DIY,以及像现在已经做大做强的电脑DIY品牌商。

DIY的优势:所有部件都可以选择自己想要的品牌,涉水件都可以选NSF认证的品牌(NSF认证的东东简单理解就是:该涉水件不会在处理水的过程中向水中释放污染成份)。

先说说自己DIY:需要一定的动手能力,但也并不难,大妈这就有大神出了教程,感兴趣的可以去看看。但有个问题,就是购买所有配件价格不比购买DIY成品的价格低,那是因为别人是批发价,咱是零售价。

再来说说DIY成品:目前DIY成品比较知名的有:开泉净水(红嘴鸟),来克斯,千颂源,千岛人,北方水处理,诺华清源,盛旗和乐天鹅(这两其实是一家),这些销量和评价都还不错,但有些出名后价格涨了不少。

630472354d9b94809.png_e1080.jpg 通用滤芯,所以后期滤芯成本都一样

看了这表,咋选,想必大家心里都有数了!

所以,喜欢折腾,想要有成就感的就自己DIY,嫌麻烦的可以购买DIY成品,有些还可以付费安装。

二,净水器的选购

目前DIY成品比较知名的有:开泉净水(红嘴鸟),来克斯,千颂源,千岛人,北方水处理,诺华清源,盛旗和乐天鹅。

一张图,一分钟:

636b20746112f3966.jpg_e1080.jpg

最后一行的五年总费用表示的是:购机成本 + 五年滤芯成本(滤芯均按相同价格计算)

看了这表,咋选,想必大家心里都有数了!

所以,喜欢折腾,想要有成就感的就自己DIY,嫌麻烦的可以购买成品。


懒得打字嘛,点击右侧快捷回复 【右侧内容,后台自定义】
高级模式
B Color Image Link Quote Code Smilies

本版积分规则